Запчасти John Deere 0D 82 - ARM CYLINDER 3360 - EXCAVATOR 33

Схема запчастей John Deere 0D - 82 - ARM CYLINDER 3360 - EXCAVATOR 33
FIT
1:1
100%

Артикул

Название

Примечание

Количество

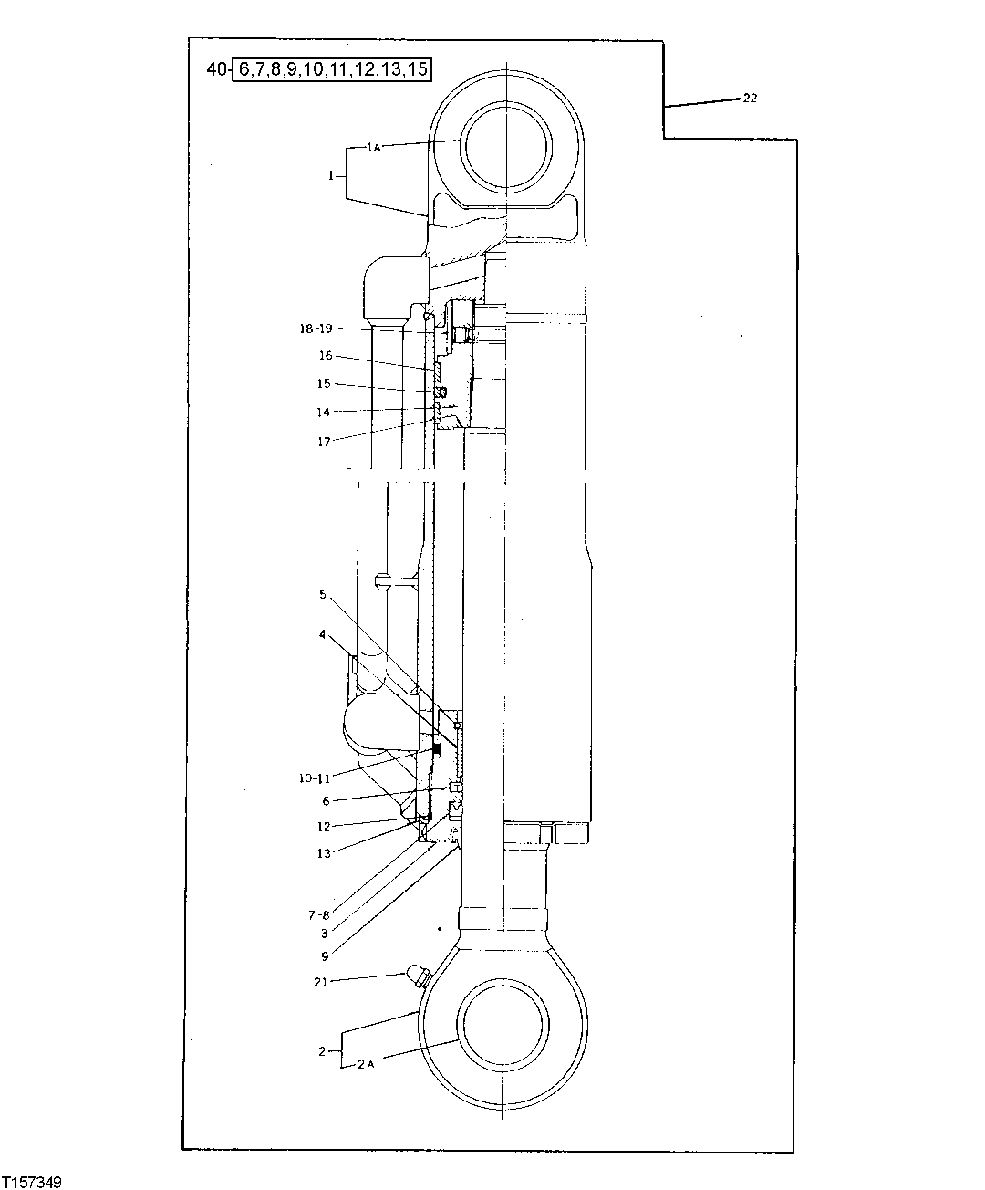
1

4249614

HYDRAULIC CYLINDER BARREL

(SUB FOR TH112080)

1шт.

1A

0225708-P

BUSHING

(SUB FOR TH105775)

1шт.

2

4249615

ROD

(SUB FOR TH112081)

1шт.

2A

0225708-P

BUSHING

(SUB FOR TH105775)

1шт.

3

0331003

HYDRAULIC CYLINDER CAP

(SUB FOR TH110295)

1шт.

4

AT264404

BUSHING

(SUB FOR TH110296, 0331004)

1шт.

5

0225704

SNAP RING

(SUB FOR TH105772)

1шт.

6

AT264380

RING

(SUB FOR TH105780)

1шт.

7

AT264378

RING

(SUB FOR TH105778)

1шт.

8

AT264379

BACK-UP RING

(SUB FOR TH105779)

1шт.

9

AT264377

RING

(SUB FOR TH105777)

1шт.

10

AT264418

O-RING

(SUB FOR 4367664, U46155)

1шт.

11

4110216

BACK-UP RING

(SUB FOR TH105999)

1шт.

12

AT264319

O-RING

99.400 X 3.100 MM (3.913" X 0.122") (SUB FOR TH105943, T110447)

1шт.

13

0178416

LOCK WASHER

107 X 125 X 1.600 MM (4.213" X 4.921" X 0.063") (SUB FOR TH105708)

1шт.

14

0331005

PISTON

(SUB FOR TH110297)

1шт.

15

0240807

RING

(SUB FOR TH105802)

1шт.

16

4S00154

RING

(SUB FOR TH105781)

2шт.

17

TH110253

SHIM

0.300 MM (0.012") (SUB FOR 0326007)

1шт.

18

22M7139

SET SCREW

M10 X 10, (SUB FOR TH109380)

1шт.

19

400R

BALL

6.350 MM (1/4") (SUB FOR TH109381)

1шт.

21

AH226482

LUBRICATION FITTING

(SUB FOR TH105776 OR 0225709 OR CH18478)

1шт.

22

4215548

HYDRAULIC CYLINDER

(SUB FOR TH110645)

1шт.

40

4217003

SEAL KIT

(ALSO ORDER TH110296 AND (2) 4S00154) (SUB FOR TH110662)

1шт.

Выбрано товаров: 24