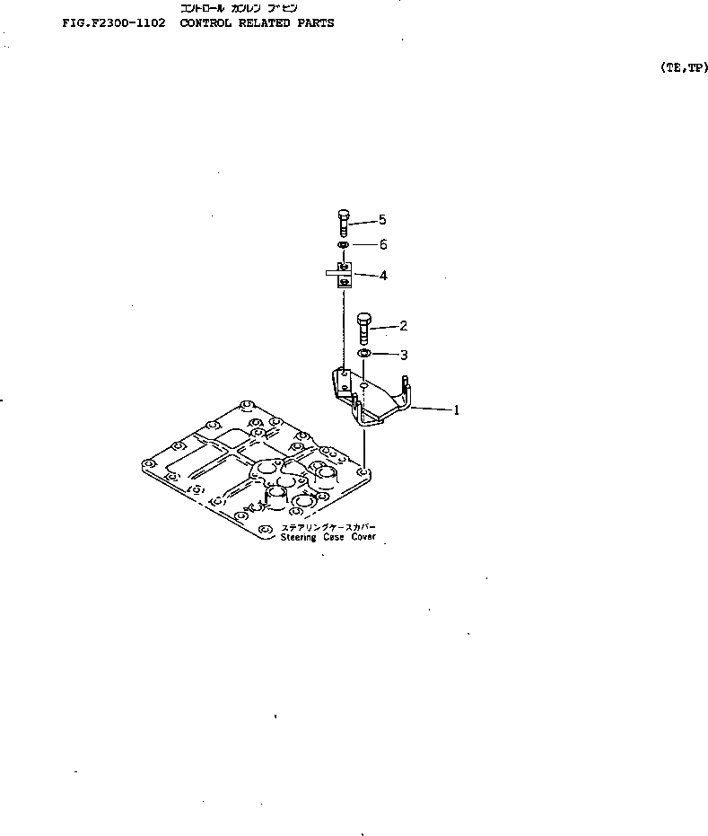
Запчасти Komatsu D65P-12 УПРАВЛ-Е КОМПОНЕНТЫ СИЛОВАЯ ПЕРЕДАЧА И КОНЕЧНАЯ ПЕРЕДАЧА

Схема запчастей Komatsu D65P-12 - УПРАВЛ-Е КОМПОНЕНТЫ СИЛОВАЯ ПЕРЕДАЧА И КОНЕЧНАЯ ПЕРЕДАЧА
FIT
1:1
100%

Артикул

Название

Примечание

Количество

1

14Z-43-11190

BRACKET

SN: 60001-UP

1шт.

2

01010-51245

BOLT

SN: 60001-UP

2шт.

3

01643-31232

WASHER

SN: 60001-UP

2шт.

4

14Z-43-11250

PLATE

SN: 60001-UP

1шт.

5

01010-51020

BOLT

SN: 60001-UP

2шт.

6

01643-31032

WASHER

SN: 60001-UP

2шт.

Выбрано товаров: 0