Запчасти Komatsu PW60S-3 МЕХ-М УПРАВЛ-Я (/) (ДОПОЛН. ГИДРАВЛ КОНТУР) СИСТЕМА УПРАВЛЕНИЯ

Схема запчастей Komatsu PW60S-3 - МЕХ-М УПРАВЛ-Я (/) (ДОПОЛН. ГИДРАВЛ КОНТУР) СИСТЕМА УПРАВЛЕНИЯ
FIT
1:1
100%

Артикул

Название

Примечание

Количество

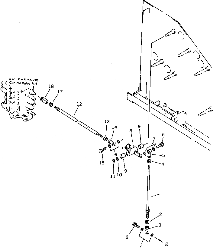
1

04248-31050

ROD

2

01582-11008

NUT

3

04250-41056

END

4

01508-41006

NUT,L.H. THREAD

5

04250-61056

END,L.H. THREAD

6

01010-51030

BOLT

7

01643-31032

WASHER

8

20B-43-31370

LEVER

9

195-61-34120

BEARING

10

01643-31445

WASHER

11

04064-01410

RING,SNAP

12

04248-31060

ROD

13

01508-41006

NUT,L.H. THREAD

14

04250-61056

END,L.H. THREAD

15

01010-51030

BOLT

16

01643-31032

WASHER

17

01582-11008

NUT

18

201-43-21370

YOKE

Выбрано товаров: 0